Yard Co-Pilot

Data Visualization • Dashboard

...

Project Overview

Client: BNSF Railway

Product: Internal operational tool with high‑volume data dashboards

Role: UX/UI Designer

Responsibility: Stakeholder Interview, Interaction Design, UI Design, User Feedback Analysis

Duration: Project-based engagement (8-week project, completed in 6 weeks)

Team: Product Owner, Developers, Project Manager, Designers

Tools: Figma, Stakeholder Workshops, Design Reviews, User Feedback Sessions

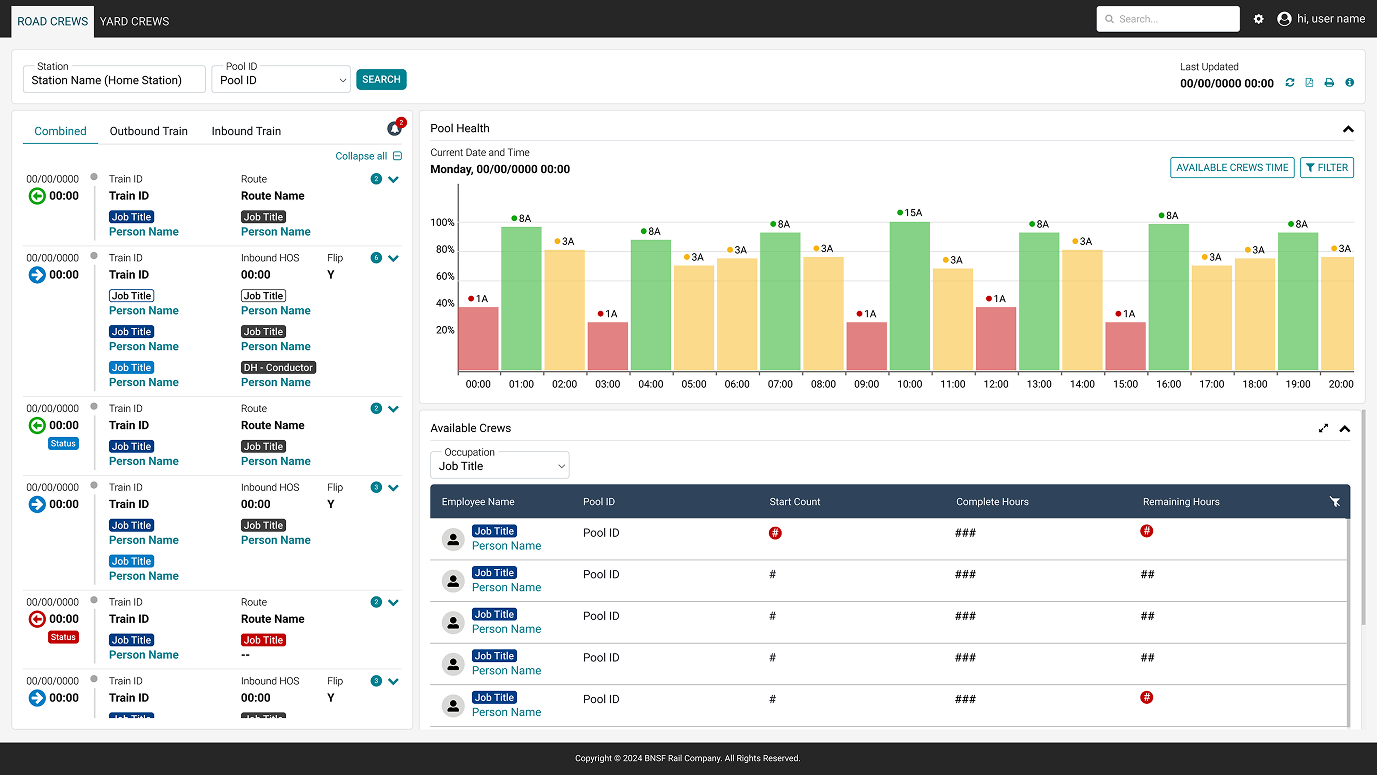
Yard Co-Pilot is an enterprise operational dashboard designed to support real-time decision-making in complex rail yard environments. As the UI/UX Designer, I worked closely with stakeholders and users to transform fragmented, high-volume operational data into a modular, progressive interface that reduces cognitive load and enables faster, more confident decisions.

Business Goals

  • Increase capacity
  • Reduce mean time to resolution (MTTR)
  • Improved staff utilization

The Challenge

Rail yard operators relied on dense, real-time data spread across multiple views, making it difficult to quickly identify priorities and respond to operational changes. The existing experience increased cognitive load, slowed decision-making, and introduced risk in time-sensitive environments where clarity and speed are critical.

...

Research & Discovery

To understand user needs and operational constraints, I conducted stakeholder interviews and gathered user feedback from individuals working directly with yard operations. Key insights included:

  • Users needed to scan information quickly rather than interpret dense data tables
  • Critical alerts were often visually buried, increasing the risk of missed actions
  • Users preferred progressive disclosure, allowing them to access detail only when needed

These insights directly informed the decision to adopt a modular, progressive layout, prioritizing visual hierarchy and reducing unnecessary cognitive load.

Design Approach

The design approach focused on clarity, scalability, and efficiency. Rather than presenting all information at once, the interface was structured to support:

  • Rapid scanning of key metrics
  • Progressive disclosure of secondary information
  • Consistent visual patterns to support learnability across the system

This strategy resulted in a modular layout system that allows users to quickly orient themselves while maintaining flexibility for future feature expansion.

Design Critique & Feedback

To strengthen the solution, the design was reviewed and critiqued by other designers, users, and stakeholders, leading to refinements in layout density, labeling, and information grouping. Iterations focused on improving scanability and reducing visual noise without removing critical data.

Feedback Themes

  • Further simplify secondary information
  • Improve visual distinction between primary and supporting data
  • Reduce cognitive effort during scanning

I Addressed the Feedback by

  • Refined spacing and grouping to improve readability
  • Adjusted visual emphasis to highlight critical operational data
  • Reduced unnecessary UI elements that distracted from core tasks

These refinements helped align the interface more closely with real-world workflows.

Final Design Solution

The final solution features a modular, progressive layout designed to:

  • Prioritize critical information at a glance
  • Reduce cognitive load in high-pressure scenarios
  • Allow users to drill into details as needed progressively
  • Scale across different operational contexts without redesign

The visual design emphasizes contrast, spacing, and alignment to guide attention toward the most critical data. A restrained color palette was used to ensure that alerts and status indicators stand out clearly, while consistent interaction patterns reduce the learning curve for new users.

Design decisions were made with accessibility, readability, and long-term maintainability in mind.

...

Results & Impact

The final design provides a clearer, more structured way for users to monitor yard operations and respond to changing conditions. By simplifying information hierarchy and enabling progressive disclosure, the interface supports faster comprehension and more confident decision-making in complex environments.

Key Learnings

This project reinforced the importance of designing for cognitive load in data-dense, high-pressure environments. If extended further, I would prioritize usability testing with live operational scenarios and incorporate usage analytics to validate and refine information hierarchy over time.

Let's Connect!

Get in touch or just say hi! 👋